
В рамках курса я использовала Ai-инструменты для продвижения своей коллекции дизайнерской одежды «Our hearts condemn us». С их помощью я провела интервью с собой, создал SEO-оптимизированную статью, сгенерировала заголовки и ключевые слова, а также оформила визуальный и видеоконтент. Контент был размещён на платформах YouTube и Яндекс Дзен.


Коллекция «Our hearts condemn us»
Каждая вещь в коллекции «Our hearts condemn us» — это разговор о тьме не как о чём-то пугающем, а как о источнике красоты, меланхолии и философского настроения. Чёрные ткани, сложные фактуры, асимметричные силуэты и намёки на готическую романтику создают образы, которые балансируют между элегантностью и бунтарством. Это не просто одежда — это способ выразить внутренний мир, где тьма становится искусством.

Коллекция «Our hearts condemn us»
Аналитика продвижения
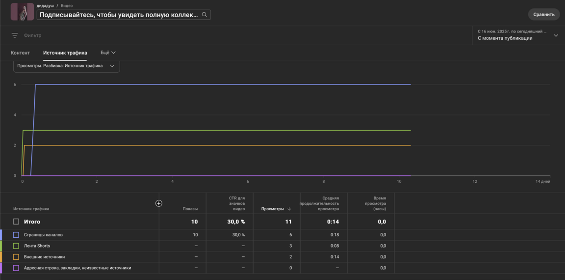
В исследуемой кампании использовались два основных формата -статья и видео, размещённые на шести популярных площадках: Яндекс Дзен и YouTube. Цель-протестировать, как работает продвижение авторской коллекции одежды с использованием разных каналов, и определить наиболее эффективные площадки.
Видеоконтент демонстрирует высокие показатели по общему числу просмотров, особенно на YouTube (1387 дочитываний у одного из роликов), однако текстовый формат сохраняет лидерство по вовлечённости. Например, статья «Мода как боль» на Яндекс Дзене при всего 3 показах получила 4 лайка и 1 комментарий, что указывает на более высокую активность аудитории. В то время как видео, несмотря на массовый охват, собирают меньше взаимодействий относительно просмотров (например, ролик с 1387 дочитываниями — всего 4 лайка). Это подтверждает, что в нишевых темах, таких как дизайн и мода, текстовый контент может эффективнее удерживать внимание заинтересованной аудитории, даже при меньшем охвате.
Ключевые наблюдения: Видео лидирует по охвату, но проигрывает в вовлечённости (лайки/комментарии на 1000 просмотров).
Статьи требуют меньше ресурсов на производство, но могут давать более лояльную аудиторию.
Платформы различаются по эффективности: YouTube — для масштаба, Дзен — для глубины взаимодействия.
Материалы проекта


В рамках работы над продвижением своей коллекции одежды я активно использовала нейросети, чтобы выстроить эффективную стратегию и оптимизировать контент под разные digital-платформы. Основными инструментами стали DeepSeek, Яндекс Вордаст, а также визуальные Ai — KlingAI и Midjourney.
Для начала я попросила DeepSeek взять у меня интервью и проанализировать мой проект: «Проанализируй предоставленный проект. Основываясь на языке, тоне, выделенных преимуществах и подразумеваемых болевых точках, опиши вероятную персону целевой аудитории, для которой он создан: Мне нужен анализ моего дизайнерского портфолио с точки зрения его привлекательности для определенных ниш. Расскажи о специфике моих работ, целевых группах пользователей, визуальном стиле и тематических категориях, чтобы определить, где мое портфолио может получить наибольшую видимость на примере данного проекта помоги мне исходя из моего интервью про мою коллекцию одежды — написать статью упоминая моих конкурентов, а также используй seo слова.
Также, я попросила выдать возможные SEO — заголовки
Создание видеоконтента


1. Исследование и подготовка DeepSeek Chat → разработка структуры статьи (разделы: локации, свет, предметы), написание сценария для видео.
Яндекс Вордстат → подбор ключей: «мрачные фото идеи», «dark academia локации», «как снимать в готическом стиле».
2. Генерация визуального контента Midjourney → создание референсов:
Атмосферные интерьеры (заброшенные библиотеки, лестницы с тенями),
Натюрморты (перья, старые книги, восковые свечи),
Портреты в стиле «Рембрандтовского света».
PixVerse AI → добавление эффектов (капли крови)
Исходя из проведённого анализа, наибольший охват и вовлечённость в рамках моего проекта продемонстрировали ролики, размещённые в YouTube. Именно там визуальный формат и идея интеллигентных мрачных вампиров нашли отклик у аудитории. Эта платформа показала себя как наиболее перспективный канал продвижения, где креативная подача и внимание к визуальной эстетике особенно важны. Яндекс Дзен целесообразно использовать как вспомогательную площадку для закрепления присутствия в цифровой среде и расширения охвата среди более нишевых или визуально ориентированных пользователей.